2024-06-17 服务与支持 浏览 3545
在明渠中设置适当的标准堰或槽,只需在一定位置测出液位,因液位与堰或槽所流出的液体体积流量成正值线性关系,通过相应计算公式,即可算出液体的瞬时和累积流量。对于半满管的或渠中的液体,必须给出截面积(或液位)和平均流速才能算出流量。
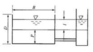
超声波液位测量方法可用如图1所示来说明。目前国内外普遍采用超声回波法。由超声换能器向液面垂直发射声脉冲,声波遇液面返回,被同一换能器所接收,经放大电路放大后,由一阈值电路检测出第一个回波周期到达的时间与发射脉冲间的时间间隔t,

图1超声回波测量液位
公式1
式中, c为空气中的声速, c=331.4十0.6Tm/s, T为摄氏温度, 331.4m/s为O°C时的声速。
于是,液位H=h-l。超声波液位计所使用的超声换能器工作频率为50~200kHz;量程为O.2~(5~10) m;精确度为(0.25~0.5)%FSo一般来说,各种明渠所测量的流量范围很广,但是测量精确度都不高,约为2%~5%,这是由于堰、槽等的形状、尺寸、液位值、流速值的误差,不可避免。
明渠超声波流量计主要应用范围:
①引水/输水工程;②雨水排放监测;③排污监测;④水利工程;⑤灌溉等。
一、明渠超声波流量计(堰和槽)
超声波液位计与堰或槽相组合构成了明渠超声波流量计。当流过堰、槽液体为自由流态,其上游液位H与流量成单值关系,即
公式2

图2三角形缺口薄壁堰

表1三角形缺口薄壁堰参数
不同规格的槽或堰n、K值是不一样的。使用和设计槽或堰必须参阅"明渠堰槽流量计检定规程"(JJG 211-90)。这里仅给出一些三角形缺口薄壁堰、矩形缺口薄壁堰、等宽薄壁堰和巴歇尔槽的基本尺寸和K、n值,分别见表2~表6以及图3~图6。表6列出了各种槽堰可以测量的流量范围。

图3等宽薄壁堰

图4矩形缺口薄壁堰

表2矩形缺口薄壁堰参数

表3等宽薄壁堰参数

图5巴歇尔槽
表4巴歇尔槽参数
表5各种各种堰槽的流量范围
二、超声波非满管(渠)流量计
利用超声波法测量非满管(渠)的流量,无需堰和槽,必须测出液位和平均流速,如图4.24所示。所采用的方法可见表4.17。

图6超声波非满管(渠)流量计

表6超声波非满管(渠)流量的测量方法